Jump to content

.45ACP

Members
  • Posts

    339
  • Joined

  • Last visited

  • Days Won

    1

Everything posted by .45ACP

  1. На предыдущем скрине было прокручено вниз и не видно. :joystick:
  2. Проверил на обеих версиях игры и всё работает. Видимо чего то до этого упускал. А вот это https://forums.eagle.ru/showpost.php?p=3369186&postcount=536 как раз в обеих версиях есть и никуда не девается :helpsmilie:
  3. Не, не работает. И у юнитов в расширенных действиях ППМ тоже самое при попытке сделать радиопередачу.
  4. Чёта всё одно не открывается. Вот жаль не заметил после какой обновы началось. Ну и с попыткой звук вставить всем или коалиции соответственно то же самое.
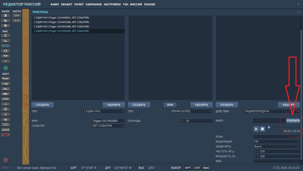
  5. При создании источника радиосигнала с какого то момента невозможно выбрать звуковой файл. Нажатие в триггерах на "открыть" ни к чему не приводит. В обеих версиях.
  6. Вот об том и речь, что по израсходовании всех НАР их символ на панели вооружения гаснет, и нет возможности выбрать пустые блоки для сброса в случае необходимости вести воздушный бой.
  7. Я ж не говорю. что б убрать совсем, а как отключить бы. Периодически случайно жму на самом интересном месте!
  8. Нажатие комбинации LShift+R ведёт к перезапуску игры несмотря на то, что это действие в настройках отменено, а данная комбинация назначена на другое. Как отвязать окончательно данную комбинацию от этого сугубо бессмысленного и мешающего действия?
  9. Принял. Спасибо. И я так понял, что подвески сбрасываются не по отдельным точкам, а по выбранному типу? И ещё по подвесам. Как сбросить пустые блоки НАР (кроме аварийного сброса подвесок) если они став пустыми не отображаются на панели вооружения? Попробовал таки комбинированные подвески. Фактически НАР ни с чем действительно мешать не надо. После сброса бомб при переключении на НАРы на ИЛС всё отображается корректно, но не стреляют. Сбросить с пульта можно. Видимо вычислитель настраивается исключительно на земле. Бомбы можно и разные, но с точностью (всё время использую радар как самый точный способ) похоже становится хуже. Mk82SE с пикирования бросаются и неплохо, возможно как и с "белугами" не надо только за 30 градусов уходить. Ещё при смешанной подвеске после успешного сброса бомб и невозможности отстрелить НАРы после пары очередей оставшиеся 50 снарядов на ствол пушки категорически не захотели достреливать.
  10. Метод тыка в авиации чреват лётными происшествиями, а то и катастрофами!
  11. Ну блин Мартин за очепятку расплачивается теперь :lol: Вы лучше скажите почему у меня всё время резервный авиагоризонт заарреатирован (торчит красный бленкер) и кручение/нажимание крутилки под ним эффекта не имеет?
  12. Есть такое. Заходишь на сервер (любой) и после выхода с него списка нет. Только перезапуск игры помогает.
  13. Попытка крутиться на МиГ-21 против ботов на F-4 или F-5 на низких высотах очень уж часто приводит к втыканию бота в землю.
  14. Ждём 2.5 и вот тогда от неё плясать будем.
  15. Вот именно. ПВО как системе должна противопоставляться системная работа по ней и ею прикрываемым объектам. Здесь же ей придётся противостоять одиночным (ну может парным) наскокам вирпилов вызывая у них логичное недовольство уберботами.
  16. Спасибо. Заработало. оказалась востребована ссыль на файл в котором прописываем строку от BillyCrusher https://dota2.ru/forum/threads/sozdaem-fajl-autoexec-cfg.163058/ Нужен только первый пункт
  17. что то у меня в папке Config такого файла нету...
  18. Ну с ролью 61-К вполне справится и 40мм Bofors (разницы в калибре по факту нет, а сверху всё одно не видно чего там). Другое дело, что нынешний bofors вызывает подозрения. снаряды будто выплёвываются - их даже видно при стрельбе будто из 40мм АГС типа Mk19 стреляют. Вместо ЗГУ-1 приходиться ставить на карту цельный БРДМ из-за наличия КПВТ.
  19. Не грузятся скриншоты во "вконтакт". Старые были JPG, а с какого то момента стали сохраняться в PNG и вот они то и не грузятся. Есть ли возможность изменить формат сохраняемых скринов? Или причина в чём то другом.
  20. "Если я не ошибаюсь, то С-75 в работе" очень рад! "И пушечную ПВО. Имеющиеся тоже слишком круты, для некоторых миссий." Согласен: С-60, Twin 40mm Self-propelled Gun M42 , это чудо техники M51 Skysweeper , ЗСУ57-2 очень не хватает.
  21. Нужны ПЗРК первого поколения типа FIM-43 "Redeye" и "Стрела-2". Для миссий до 80х имеющиеся слишком круты даже с самым низким уровнем ИИ. Да и вообще имеющийся набор техники и ПВО в частности затрудняет создание адекватных историческому моменту миссий до операции "Мир Галилее". Те же ЗРК даже "Хок" или С-125 в модификациях продвинутых даже для Ирано-Иракской тематики. Даёшь С-75 "Двина" и MIM-14 "Nike-Hercules"!
  22. :shocking: Блин чувак ты эта.. посмотри с какой скоростью доделывается то, что уже есть и будь как-то ближе к реальности. Я конечно всецело за вышеперечисленные агрегаты, но предел мечтаний это доделанный МиГ-21.
  23. Там где выбираешь в редакторе подвески и топливо есть и строка с типом ливреи.
  24. Перезарядка/ремонт техники от соответствующего груза доставленного вертолётом сильно добавили бы смысла этому типу ЛА.
×
×
  • Create New...