kalter72 Posted May 24, 2023 Posted May 24, 2023 9 часов назад, kalter72 сказал: Марианы - быстрый вылет - свободный полет Запустил ролик в обычной бэте. И всё то же самое, та же "пила", в тех же местах. Облетел пол-острова, везде ровно. Частичная или полная загрузка процессора, 45 фпс и плавная картинка. Но в том "районе" действительно, аномалия какая-то MSI Z690-A, DDR5 32Gb, 13600KF 5Ghz, 3080Ti, SSD, Win10
kalter72 Posted May 24, 2023 Posted May 24, 2023 Новые подробности: карта Марианы, F-18 (он побыстрее хьюи будет), свободный полет. Решил поискать, где начинается и кончается "пила". Наводился, как по радару, на максимальную частоту всплесков графика. Ну и в конце концов таким образом облетел весь остров по периметру, в нескольких километрах от побережья. Впечатление, что "пила" возникает при взгляде на какую-то границу вокруг острова. Или пролёте над этой границей. MSI Z690-A, DDR5 32Gb, 13600KF 5Ghz, 3080Ti, SSD, Win10
ED Team GORNYAK Posted May 24, 2023 ED Team Posted May 24, 2023 11 часов назад, kalter72 сказал: Марианы - быстрый вылет - свободный полет Какое ограничение кадров в VR у вас установлено? [ YouTube | Twitch | VKPlay ] Сообщения о багах
kalter72 Posted May 24, 2023 Posted May 24, 2023 У Vive Pro одна герцовка - 90. Не меняется MSI Z690-A, DDR5 32Gb, 13600KF 5Ghz, 3080Ti, SSD, Win10
ED Team GORNYAK Posted May 24, 2023 ED Team Posted May 24, 2023 8 минут назад, kalter72 сказал: У Vive Pro одна герцовка - 90. Не меняется Пока, как я вижу, только в этом и проблема. Игра пытается вытянуть 90, но не вытягивает, поэтому и нагрузка идет на проц. Но в какой-то момент у вас скидывается лок кадров на 46, тогда и проц разгружается. Это по видео прослеживается. Я прогнал несколько раз ваш трек, в т.ч. с вашими настройками графики, так же сам полетал - у меня на мониторе максимальный фпс был, ни просадок, ни фризов. А вертикальная синхронизация включена? [ YouTube | Twitch | VKPlay ] Сообщения о багах
kalter72 Posted May 24, 2023 Posted May 24, 2023 (edited) 28 минут назад, GORNYAK сказал: только в этом и проблема Если проц или видеокарта не успевают отрисовать кадр за 11.11 мс (для 90Гц), то включается асинхронная репроекция, "раздвигая" границы времени на отрисовку кадра до 22.22 мс, снижая герцовку до 45, с размытием быстроперемещающихся объектов на экранах шлема. И неважно, кто из этой пары не справляется. Один, или сразу оба. Не справятся за 22.22, асинхронка порежет герцовку до 30. Но картинка останется плавной. Размытой, мутной, но плавной. Вот, только что запилил видео в обычной бэте, как это происходит. Но на данный момент в игре есть какая-то хрень, которая вызывает циклические скачки процессора, на дающая включиться репроекции. ФПС скачет между 45 и 90, картинка получается рваной и дерганной. Кроме того, я принудительно резал герцовку до 45, оба графика были зелёные, но картинка продолжала дергаться. Сорян. Перестала дергаться, когда отключил эту хрень Спойлер Edited May 24, 2023 by kalter72 1 1 MSI Z690-A, DDR5 32Gb, 13600KF 5Ghz, 3080Ti, SSD, Win10
Rtyer Posted May 24, 2023 Posted May 24, 2023 52 minutes ago, kalter72 said: Впечатление, что "пила" возникает при взгляде на какую-то границу вокруг острова. Или пролёте над этой границей. +1 Вчера, когда летал на Марианах, рывки были самыми сильными при полете вдоль береговой линии. Вертикальная синхронизация была выключена.
kalter72 Posted May 24, 2023 Posted May 24, 2023 Вот еще тема для размышлений: gear.trk MSI Z690-A, DDR5 32Gb, 13600KF 5Ghz, 3080Ti, SSD, Win10
ED Team GORNYAK Posted May 24, 2023 ED Team Posted May 24, 2023 15 минут назад, kalter72 сказал: Вот еще тема для размышлений: Как я выше писал, у вас игра упирается в проц. Проц пытается вытянуть фпс, но не получается. Я вижу два варианта - либо накрутить графики побольше, чтоб было стабильно 45, тогда и проц будет спокоен, либо скрутить графику еще, чтоб было стабильно 90 (но это такой себе вариант). [ YouTube | Twitch | VKPlay ] Сообщения о багах
kalter72 Posted May 24, 2023 Posted May 24, 2023 (edited) 1 час назад, GORNYAK сказал: Проц пытается вытянуть фпс, но не получается. 13600KF на 5 Ггц??? А какой тогда вытянет? Впрочем, нашел место засады. Множитель в настройках VR игры стоял 1.2, B SteamVR - 100%. Поменял. В игре поставил 1, в стимвр - 120% И процессор перестал вообще реагировать на выпуск шасси. Мало того, получил 90 фпс даже на карте сирии. Но "пила" никуда не делась. Хотя теперь она объяснимо появляется при пролете над населенными пунктами и аэродромами. И остается один главный вопрос: почему обсчет идет циклическими скачками? Не включается асинхронная репроекция, и с каждым "зубом пилы" - скачок картинки. Уверен, из-за этого фризы и на мониторах. И думаю, корни надо искать с того обновления с тенями, когда посыпалась производительность. Надеюсь, победите эту напасть. P.S. А с Марианами всё по-прежнему плохо и непонятно. Edited May 24, 2023 by kalter72 2 MSI Z690-A, DDR5 32Gb, 13600KF 5Ghz, 3080Ti, SSD, Win10
kalter72 Posted May 27, 2023 Posted May 27, 2023 У меня еще вопрос: почему игра предпочитает использовать енергоэффективные ядра, E-Core? Ведь они работают на меньшей частоте, чем основные P-Core. Спойлер Ради эксперимента отключил E-Core, оставил только два. И они загрузились почти на полную. Спойлер Может, я чего-то не понимаю или не владею полной инфой, но как вариант для поисков проблемы. MSI Z690-A, DDR5 32Gb, 13600KF 5Ghz, 3080Ti, SSD, Win10
VladZ70 Posted May 27, 2023 Posted May 27, 2023 В 24.05.2023 в 18:51, kalter72 сказал: Вот еще тема для размышлений: gear.trk 3.58 MB · 3 загрузки С помощью MSI Afterb.... повысь лимит мощности до максимума и настрой курву так, чтобы в CPU-Z график бал не зеленый а серый, сплошняком во всех сценариях. 1 i7-14700KF-5,7GHz , 64GB DDR5-6600 , MSI 4090 SUPRIM X , M.2-1Tb+SSD-500 GB+M.2-1Tb , MSI MPG Z690 CARBON WIFI , VPC WarBRD MT-50CM2 Flightstick+TWCS Throttle , IIyama prolite xb3270qs-b1 , HP Reverb G2 Quest 3
kalter72 Posted May 27, 2023 Posted May 27, 2023 11 минут назад, VladZ70 сказал: повысь лимит мощности до максимума и настрой курву так, чтобы в CPU-Z график бал не зеленый а серый, Э-э-э... Есть какой-нить видос, как это сделать? MSI Z690-A, DDR5 32Gb, 13600KF 5Ghz, 3080Ti, SSD, Win10
biotech Posted May 27, 2023 Posted May 27, 2023 1 час назад, kalter72 сказал: Э-э-э... Есть какой-нить видос, как это сделать? это все называется андервольтинг. гайдов в ютубе полно. мне было достаточно этого: 1 Спойлер i7 13700KF @ 5,4 GHz; DDR5 64GB RAM; Palit RTX 4090; AOC AG352UCG 35" 3440x1440; Win11. Oculus Quest Pro. "Marksman-L" rudder by MyCyJIbMaHuH ; VPC MongoosT-50CM3 Base; VPC MongoosT-50CM2 Grip; VPC MongoosT-50CM Throttle. My settings for VR
kalter72 Posted May 27, 2023 Posted May 27, 2023 2 часа назад, VladZ70 сказал: чтобы в CPU-Z график бал не зеленый а серый, сплошняком во всех сценариях. А это что и где? Есть CPU-Z, но что-то я там никаких графиков не видел MSI Z690-A, DDR5 32Gb, 13600KF 5Ghz, 3080Ti, SSD, Win10
VladZ70 Posted May 27, 2023 Posted May 27, 2023 21 минуту назад, kalter72 сказал: А это что и где? Есть CPU-Z, но что-то я там никаких графиков не видел На твоем видео COU-Z посмотри, одна полоса зеленая. Должно быть строго серая. Карта, проц какие? i7-14700KF-5,7GHz , 64GB DDR5-6600 , MSI 4090 SUPRIM X , M.2-1Tb+SSD-500 GB+M.2-1Tb , MSI MPG Z690 CARBON WIFI , VPC WarBRD MT-50CM2 Flightstick+TWCS Throttle , IIyama prolite xb3270qs-b1 , HP Reverb G2 Quest 3
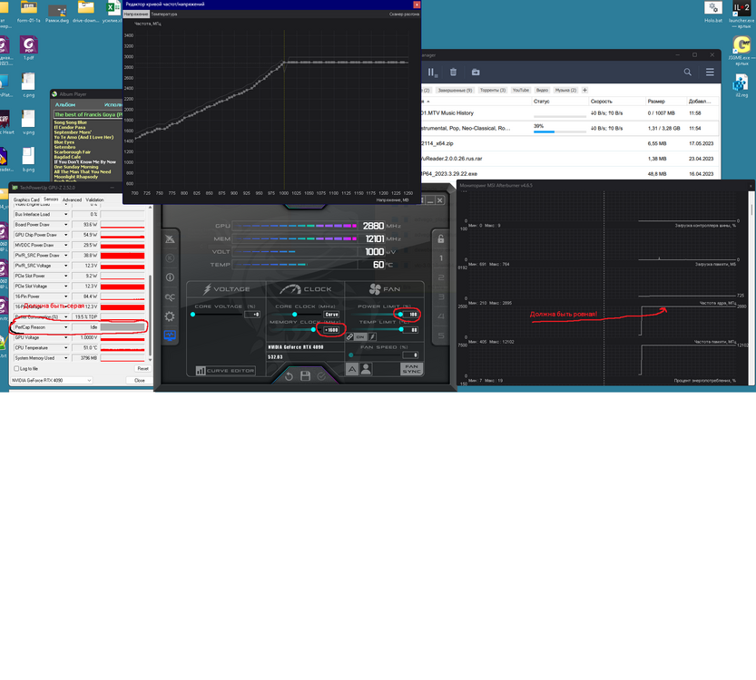
biotech Posted May 27, 2023 Posted May 27, 2023 18 минут назад, kalter72 сказал: А это что и где? Есть CPU-Z, но что-то я там никаких графиков не видел не CPU, а GPU-Z, там на вкладке Sensors есть параметр PerfCap Reason. когда видеокарта упирается в теплопакет (по потреблению мощности), она сбрасывает частоту и на этом графике такое событие отображается зелеными полосками. я не замечал, чтоб это приводило к каким-то рывкам картинки. в любом случае, если сделать нормальный андервольтинг, этот график всегда будет серым, т.к. видеокарта не будет достигать упора по потребляемой мощности. Спойлер i7 13700KF @ 5,4 GHz; DDR5 64GB RAM; Palit RTX 4090; AOC AG352UCG 35" 3440x1440; Win11. Oculus Quest Pro. "Marksman-L" rudder by MyCyJIbMaHuH ; VPC MongoosT-50CM3 Base; VPC MongoosT-50CM2 Grip; VPC MongoosT-50CM Throttle. My settings for VR
VladZ70 Posted May 27, 2023 Posted May 27, 2023 7 минут назад, biotech сказал: не CPU, а GPU-Z, там на вкладке Sensors есть параметр PerfCap Reason. когда видеокарта упирается в теплопакет (по потреблению мощности), она сбрасывает частоту и на этом графике такое событие отображается зелеными полосками. я не замечал, чтоб это приводило к каким-то рывкам картинки. в любом случае, если сделать нормальный андервольтинг, этот график всегда будет серым, т.к. видеокарта не будет достигать упора по потребляемой мощности. Да. GPU-Z. 38 минут назад, kalter72 сказал: А это что и где? Есть CPU-Z, но что-то я там никаких графиков не видел Вот для моей карты. null 1 i7-14700KF-5,7GHz , 64GB DDR5-6600 , MSI 4090 SUPRIM X , M.2-1Tb+SSD-500 GB+M.2-1Tb , MSI MPG Z690 CARBON WIFI , VPC WarBRD MT-50CM2 Flightstick+TWCS Throttle , IIyama prolite xb3270qs-b1 , HP Reverb G2 Quest 3
kalter72 Posted May 27, 2023 Posted May 27, 2023 2 часа назад, VladZ70 сказал: Карта, проц какие? 3080Ti Gigabite Gaming OC, 13600KF В афтебернере ползунок мощности на 100 стоит. Больше не дает MSI Z690-A, DDR5 32Gb, 13600KF 5Ghz, 3080Ti, SSD, Win10
VladZ70 Posted May 27, 2023 Posted May 27, 2023 19 минут назад, kalter72 сказал: 3080Ti Gigabite Gaming OC, 13600KF В афтебернере ползунок мощности на 100 стоит. Больше не дает Плохо. Тогда понижай частоту и вольтаж на карте, пока не будет как у меня на фото подписанное красным. Иначе фризы и разрывы изображения не избежать. В прочем эта тема уже не про многопоточность. 1 i7-14700KF-5,7GHz , 64GB DDR5-6600 , MSI 4090 SUPRIM X , M.2-1Tb+SSD-500 GB+M.2-1Tb , MSI MPG Z690 CARBON WIFI , VPC WarBRD MT-50CM2 Flightstick+TWCS Throttle , IIyama prolite xb3270qs-b1 , HP Reverb G2 Quest 3
kalter72 Posted May 27, 2023 Posted May 27, 2023 (edited) 24 минуты назад, VladZ70 сказал: как у меня на фото подписанное красным. Понял. То есть, андервольтить нет смысла? И еще уточняю: график частоты должен быть ровным во время игры? Т.е., под нагрузкой? Edited May 27, 2023 by kalter72 MSI Z690-A, DDR5 32Gb, 13600KF 5Ghz, 3080Ti, SSD, Win10
Rtyer Posted May 27, 2023 Posted May 27, 2023 1 hour ago, kalter72 said: Понял. То есть, андервольтить нет смысла? Есть некоторый смысл, если 4090, там потеря даже 10% производительности некритична, а экономия по энергии большая. В остальных случаях все эти пляски с бубном хорошо если дадут 5 fps. Да и многопоточность это не про графику, а про расширение сценариев. Пришло время тестировать МТ в бое на уровне двух рот. Посмотрим...
biotech Posted May 27, 2023 Posted May 27, 2023 (edited) 1 час назад, kalter72 сказал: То есть, андервольтить нет смысла? Это и есть андервольт. Задача - заставить работать карту всегда на максимальной частоте при минимальном напряжении. Т.е. смотришь на какую максимальную частоту карта выходит при максимальной нагрузке и в афтебернере ищешь минимальное напряжение, при котором карточка стабильна на максимальной частоте. На самом деле нет смысла гнаться за какими-то крайними значениями, достаточно на 25-30 милливольт снизить напряжение, чтобы вк уже не упиралась в TDP. Повторюсь, это вряд-ли избавит от фризов, т.к. у них очевидно другая природа. Основным результатом будет снижение температуры и связанные с этим бонусы. Edited May 27, 2023 by biotech 1 Спойлер i7 13700KF @ 5,4 GHz; DDR5 64GB RAM; Palit RTX 4090; AOC AG352UCG 35" 3440x1440; Win11. Oculus Quest Pro. "Marksman-L" rudder by MyCyJIbMaHuH ; VPC MongoosT-50CM3 Base; VPC MongoosT-50CM2 Grip; VPC MongoosT-50CM Throttle. My settings for VR
VladZ70 Posted May 27, 2023 Posted May 27, 2023 49 минут назад, Rtyer сказал: Есть некоторый смысл, если 4090, там потеря даже 10% производительности некритична, а экономия по энергии большая. В остальных случаях все эти пляски с бубном хорошо если дадут 5 fps. Да и многопоточность это не про графику, а про расширение сценариев. Пришло время тестировать МТ в бое на уровне двух рот. Посмотрим... Мне настройки MSI дают снижение задержки GPU на 1,5мс и снижение энергопотребления с 450 до 340Вт по отношению к стоку. В VR выигрыш 1,5мс дает больше шансов не свалится во фризы при загруженном сценарии. i7-14700KF-5,7GHz , 64GB DDR5-6600 , MSI 4090 SUPRIM X , M.2-1Tb+SSD-500 GB+M.2-1Tb , MSI MPG Z690 CARBON WIFI , VPC WarBRD MT-50CM2 Flightstick+TWCS Throttle , IIyama prolite xb3270qs-b1 , HP Reverb G2 Quest 3
kalter72 Posted May 27, 2023 Posted May 27, 2023 13 минут назад, VladZ70 сказал: В VR выигрыш 1,5мс дает больше шансов не свалится во фризы при загруженном сценарии. Добился серого графика. Но осталась проблема с ровной частотой. Запускаю трек, держится ровно-ровно-ровно, а потом вдруг начинает снижать. MSI Z690-A, DDR5 32Gb, 13600KF 5Ghz, 3080Ti, SSD, Win10
Recommended Posts